Controle de fase de 25 W CIR15462S CB8334E (CIR18423)
Detalhes
Escrito por: Newton C. Braga
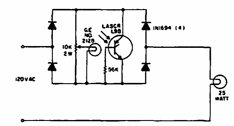
Este foto controle de fase de 25 W foi encontrado em publicação da General Electric de 1965. O circuito usa um LASCR que é um foto SCR pouco comum atualmente.